Hi all,
because i was not very satisfied with Web-View from Rigol for my MSO5000 i build my own one.
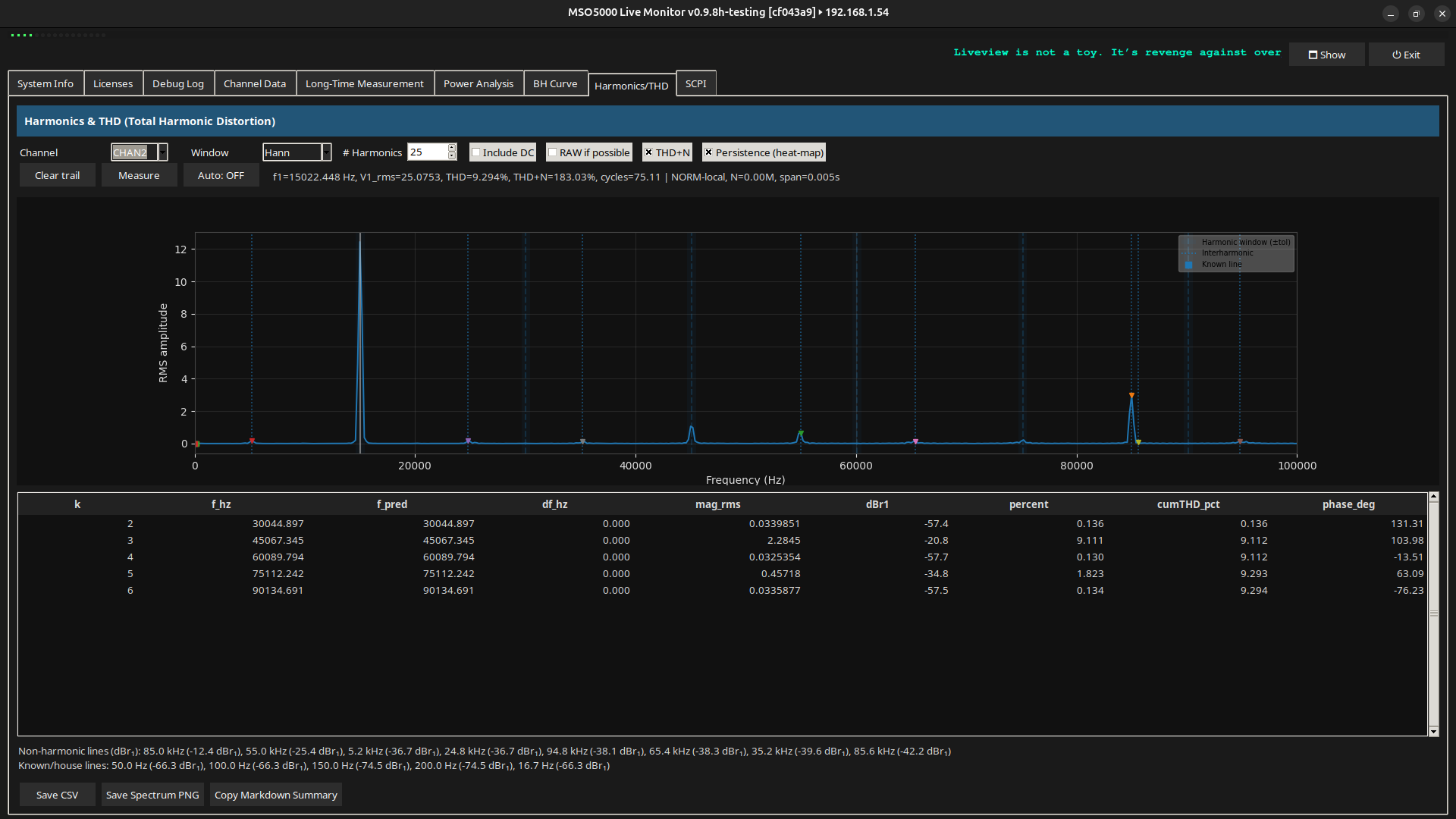
This tool provides a live view and SCPI-based data extraction from a **Rigol MSO5000** oscilloscope with **hacked firmware** via VNC and VISA (SCPI) interfaces.
The script displays:
- Live screenshots from the oscilloscope (via VNC)
- Channel information including coupling, bandwidth, scale, offset, and probe settings
- Trigger and timebase settings
- Raw waveform statistics (Vpp, Vavg, Vrms) for up to 4 channels
- A scrollable debug log for diagnostics
## Requirements
This script is written in Python 3 and depends on the following libraries:
| Library | Purpose |
|------------|------------------------------------|
| `tkinter` | GUI interface |
| `Pillow` | Image processing for screenshots |
| `numpy` | Numerical processing of waveforms |
| `pyvisa` | SCPI communication over TCP/IP |
| `vncdo` | VNC client to capture screen image |
### Install dependencies
Make sure you have Python 3 installed, then:
```bash
sudo apt install python3-tk python3-pip
pip3 install pillow numpy pyvisa
sudo apt install vncdo
```
> Note: On Debian/Ubuntu systems, `vncdo` is often available as a package. If not, install it via `pip install vncdo`.
##How to Use
```bash
python3 rigol_vnc_liveview4.py
```
You will be prompted in the terminal to enter the IP address of your RIGOL MSO5000.
Make sure:
- The oscilloscope is on the same network.
- VNC is enabled on the oscilloscope.
- The oscilloscope responds to SCPI commands over TCP/IP.
##Hacked Firmware Notice
This script is optimized to **avoid crashing or hanging** when used with unofficial / hacked firmware:
- Timeouts are reduced
- Some known problematic SCPI queries are skipped or blacklisted after failure
##Screenshot Path
By default, screenshots are saved temporarily at:
```
/tmp/oszi_screenshot.png
```
##Customization
You can adjust these in the script:
- `INTERVALL_BILD`: How often to update the screenshot (seconds)
- `INTERVALL_SCPI`: How often to fetch SCPI data (seconds)
- `WAV_POINTS`: Number of waveform points to request per channel
##License
This project is for **personal use only**. Use at your own risk. Not affiliated with Rigol Technologies.









